Elektriksel bir sorun olduğunu düşünüyorsak ilk olarak bir UPS yani kesintisiz güç kaynağı almanızı öneririm. Voltaj dalgalanmalarında ve kesintilerde sistemi korur. Eğer pirizden gelen dengesiz voltajdan doalyı bir sorun yaşıyorsanız UPS bu sorunu çözecektir.
Eğer bu sorunu çözmezse düzgün markalı dügün bir PSU almalısınız. PSU voltaj dengeleme ve dağıtma görevini kaliteli olarak yerine getiremiyor olabilir.
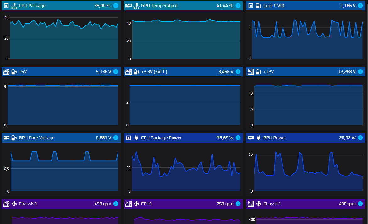
OCCT penceresini tam oalrak atar mısınız ben de aynı şekilde bakayım ve karşılaştıralım bakalım voltajdaki ufak dalgalanmalar normal mi değil mi.