1660 Super mining ayarları

Anladım tamam çok teşekkürler.
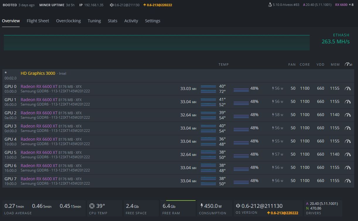
yanlış yazmışım düz 6600 lere bakmıştım 6600xt ler bu şekilde sıfır aynı parti kartlar ama kendi aralarındaki farklar bile var silicon yapısından hepsi aynı olmuyor.
Ekran Alıntısı.JPG
 
Teşekkürler

Şu an elimde Zotac 1660 1 adet.

2 adet Gigabyte GTX 1660 Super OC 6G.

1 adet RX580 8 GB Nitro mevcut

Bu kartlarla ufakta olsa kazanç sagliyabilir miyim üstad

 
Teşekkürler.

Şu an elimde Zotac 1660 1 adet.

2 adet Gigabyte GTX 1660 Super OC 6g.

1 adet RX580 8 GB Nitro mevcut.

Bu kartlarla ufakta olsa kazanç sagliyabilir miyim üstat.


Ufaktamı olsa 1 ay hiç kapanmadan aralıksız çalışsa 2,5 k getirisi oluyor ben 1 tane Zotac GTX 1660 Super ile 1 ayda 650 TL kazanıyorum.
 

Bu konuyu görüntüleyen kullanıcılar

Technopat Haberler

Geri
Yukarı