RX 550 vs GT 1030

Bütçe
800
Bu kartlarla alakalı maalesef piyasada güvenilir video yok, SP olayını içeren tek bir video var onda da sıkıntılar var, 2GB modeller 4GB modeli gömmüş falan. Videolara inanmayın.
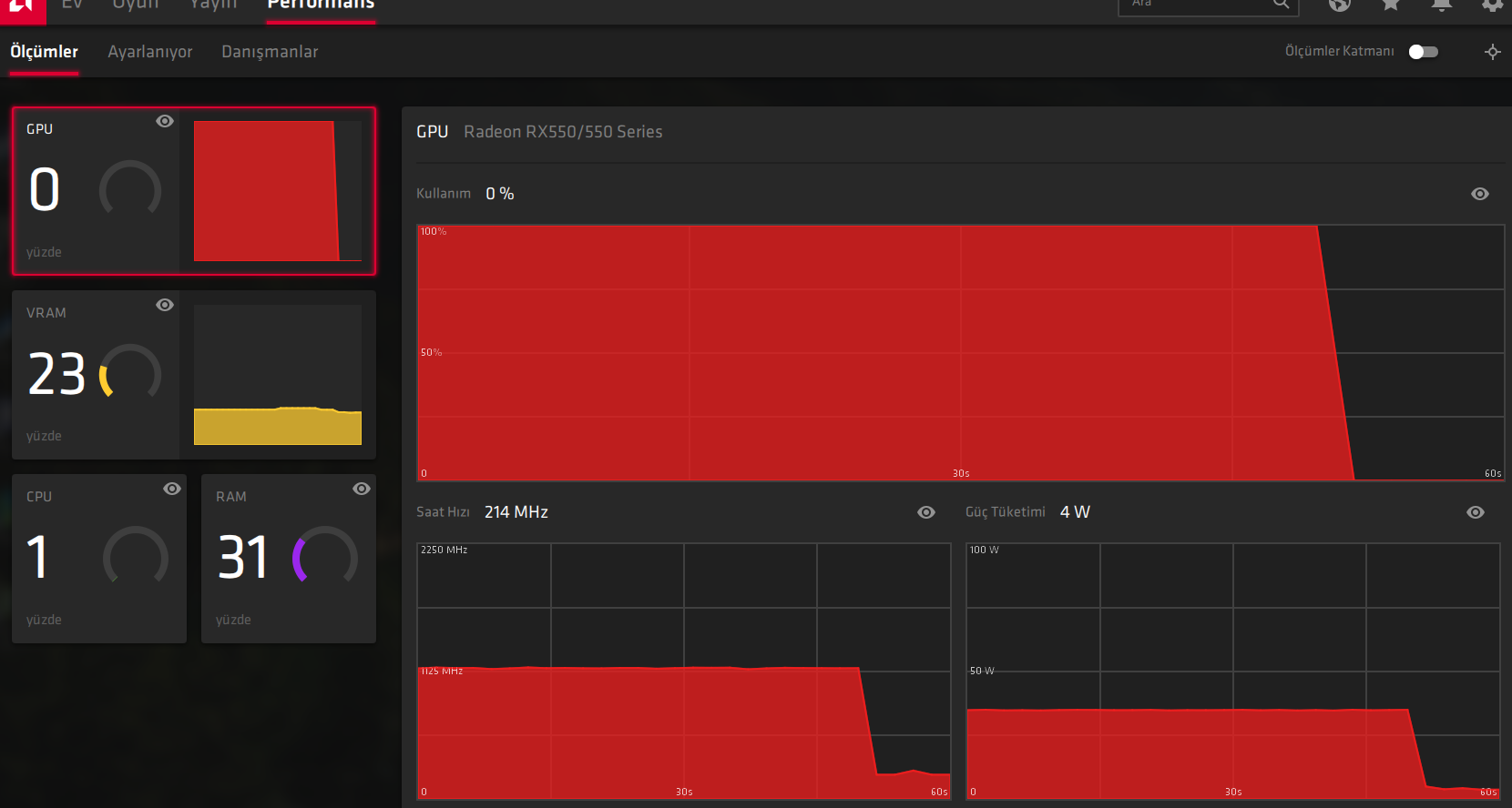
Hocam merhaba sizin önerdiğiniz Rx550 elime geçti ancak GPU kullanımı çok dengesiz. İşlemcim Ryzen 5 2600.
 

Dosya Ekleri

  • Ekran görüntüsü 2021-03-04 123641.png
    Ekran görüntüsü 2021-03-04 123641.png
    50,9 KB · Görüntüleme: 50
Evet, GPU stress teste bastıktan sonra 15-20 dakika bekle, sonrasında hem Radeon ekranını hem de FurMark'taki değerleri at. Bunları yaparken testi sakın kapatma, hep açık kalsın. 85 dereceyi geçen bir sıcaklık olursa o anki test dakikasını not et ve testi hemen kapat.

MSAA nedir ve 4X mi seçilmiş olmalı test yaparken? Bende denemek istiyorum.
 
Evet, GPU stress teste bastıktan sonra 15-20 dakika bekle, sonrasında hem Radeon ekranını hem de Furmark'taki değerleri at. Bunları yaparken testi sakın kapatma, hep açık kalsın. 85 dereceyi geçen bir sıcaklık olursa o anki test dakikasını not et ve testi hemen kapat.
Hocam testi 10 dk yaptım maksimum 67 dereceyi gördü kart.
 

Dosya Ekleri

  • Ekran görüntüsü 2021-03-04 131800.png
    Ekran görüntüsü 2021-03-04 131800.png
    123 KB · Görüntüleme: 32
  • furmark_000003.jpg
    furmark_000003.jpg
    272,1 KB · Görüntüleme: 45
Uyarı! Bu konu 5 yıl önce açıldı.
Muhtemelen daha fazla tartışma gerekli değildir ki bu durumda yeni bir konu başlatmayı öneririz. Eğer yine de cevabınızın gerekli olduğunu düşünüyorsanız buna rağmen cevap verebilirsiniz.

Bu konuyu görüntüleyen kullanıcılar

Technopat Haberler

Yeni konular

Geri
Yukarı