Çözüldü RX590 boşta %100 kullanım ve +80 dereceye ulaşıyor

Bu konu çözüldü olarak işaretlenmiştir. Çözülmediğini düşünüyorsanız konuyu rapor edebilirsiniz.

Kaann06

Hectopat
Katılım
25 Mayıs 2019
Mesajlar
9
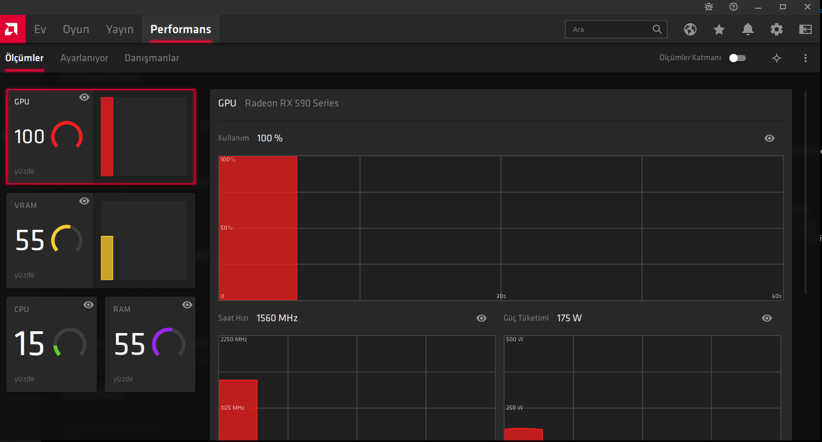
Apex oynarken birden dondu ve PC'yi resetlemek zorunda kaldım. Açtığımda ise bu sorunla karşılaştım hiçbir şey yapamıyorum kasıyor. Isı derecesi 85'leri geçiyor.

Nedeni ne olabilir, hiçbir şey açık değil şu anda ama durum bu şekilde.

unknown.png
 
Uyarı! Bu konu 5 yıl önce açıldı.
Muhtemelen daha fazla tartışma gerekli değildir ki bu durumda yeni bir konu başlatmayı öneririz. Eğer yine de cevabınızın gerekli olduğunu düşünüyorsanız buna rağmen cevap verebilirsiniz.

Bu konuyu görüntüleyen kullanıcılar

Technopat Haberler

Yeni konular

Geri
Yukarı